ノートPCのバッテリーは、適切な管理を行っても徐々に経年劣化します。充電してもすぐにバッテリーが切れるなどの症状から劣化状態は何となくわかります。
劣化状態は数値で示されるとよく分かり、バッテリー交換時期の判断材料になります。Windows 11にはバッテリーの劣化状態を診断できる機能が組み込まれていることをご存知でしょうか?
本稿では、Windows 11標準のBattery report(以下、バッテリー レポートと呼称)を使って、ノートPCのバッテリーの劣化状態を確認する方法について解説いたします。
解説に使用したOSは「Windows 11 25H2 」です。OSのバージョンにより設定内容や操作手順が異なることがあります。
ノートPCのバッテリーについては、以下の関連記事も合わせてご覧ください。
Windowsユーザーにとって、ノートパソコンのバッテリー駆動時間を延ばすことは日々の課題とも言えます。電源を供給できない外出先で仕事をしていると、心配になるのがバッテリーの駆動時間です。バッテリー容量や劣化具合により使える時間は異なりま[…]
電源を取れない外出先や長時間にわたるWeb会議などで気になるのは、ノートパソコンのバッテリー残量ではないでしょうか。こういった場面では、ノートパソコンのバッテリー節約術が鍵を握ります。その一つにWindows 11の「省エネ機能」がありま[…]
1 バッテリーレポートの概要

バッテリーレポートは、ノートPCのバッテリーの使用状況や健康状態などをHTMLレポートとして表示するツールです。
これにより、ノートPCのバッテリーの劣化具合や消費状況、充電履歴などを把握することができます。
この機能を使うことで、バッテリーの持ちが悪くなった原因を調査したり、どのような使い方をしているとバッテリーが早く消耗するのかを確認できます。
2 バッテリーレポートを作成する手順
バッテリーレポートは、コマンド プロンプトを使って作成します。コマンド プロンプトは、マウスによる操作に代わって「コマンド」という命令文を黒い画面に入力して実行するものです。
コマンドプロンプトについては、以下の関連記事も合わせてご覧ください。
更新履歴2024年5月24日:記述内容の一部修正2023年12月11日:記述内容の修正2022年8月11日 見出しの一部を修正 私達がWindowsを操作する場合、マウスによる操作、いわゆる「GUI(Graphical User I[…]
以下に示す手順でコマンドプロンプトを起動し、コマンドによりバッテリーレポートを作成します。
- タスクバーの「スタート」ボタンを右クリックして「ファイル名を指定して実行」を選択します。

- 「ファイル名を指定して実行」画面が開きます。
「名前」欄に「cmd」と入力して「OK」ボタンをクリックします。
- 黒い画面のコマンドプロンプトが開きます。
「C:Users\ユーザー名>」の後ろに「powercfg/batteryreport」と入力して「Enter」キーを押します。
「ユーザー名」は自分で付けた名前です。
- 「バッテリー 寿命レポートがファイルパス C:\Users\ユーザー名\battery-report.htmlに保存されました。」と表示されます。
「C:\Users\ユーザー名\battery-report.html」の文字列がHTMLファイルの出力場所です。
- バッテリー レポートのHTMLファイルが、ユーザー フォルダの直下に保存されます。
エクスプローラーを開いて「ローカルディスク(C:)」⇒「ユーザー」⇒「ユーザー名」と進めば確認できます。 - 表示された「battery-report.html」をダブルクリックします。

- バッテリーレポートが表示されます。

- 以上でバッテリー レポートの作成は完了です。
3 バッテリー レポートの内容を確認する
バッテリー レポートの作成が完了したら、エクスプローラーのユーザーフォルダに移動して、保存されたHTMLファイルからバッテリー レポートを確認します。
その操作手順を以下に示します。
- エクスプローラーを開いて、「battery-report.html」ファイルをダブルクリックします。

- ブラウザで「Battery report」画面が表示されます。
6項目のバッテリー レポート内容を以下に示します。
なお、最上段の項目は使っているパソコンの情報であり説明は省略します。
今回使用しているノートPCはほぼ新品であるため、バッテリーの劣化は全くない状態で表示されています。
「Installed batteries」(インストールされているバッテリー)
最も注目すべきセクションであり、バッテリーの基本情報・健康状態を示す項目です。設計容量とフル充電容量の差が大きいほど、バッテリーが劣化していることを示します。

- 「DESIGN CAPACITY」 (設計容量): 出荷時の最大容量
- 「FULL CHARGE CAPACITY」 (満充電容量): 現在のフル充電時の実容量
- 「CYCCLE COUNT」(充放電回数):充放電を繰り返した回数
- バッテリー健康度 (%)は以下の計算式で確認します。
「FULL CHARGE CAPACITY」を「DESIGN CAPACITY」で割り、100を掛けます。この数値が80%を切ると劣化状態であり、減りの速さを実感できます。
Recent usage(最近の使用状況)
直近7日間のバッテリーの状態(AC接続かバッテリー駆動か)や、パソコンがいつスリープ・休止状態になったかの履歴です。

STATE: Active(使用中)
Suspended(スリープ/休止)、Connected standby(スリープ中の通信)などの状態を示します。SOURCE
電源がAC(コンセント)かBattery(バッテリー)かを示します。CAPACITY REMAINING
その時点でのバッテリー残量(%およびmWh)です。
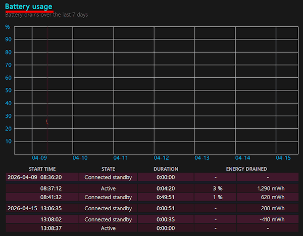
Battery usage(バッテリー使用量)
過去7日間のバッテリー残量の推移をグラフ化したもので、いつ急激に電力を消費したのか、どの時間帯にどれくらいバッテリーを消費したかが一目でわかります。

Usage history(使用履歴)
過去数週間〜数ヶ月にわたる週単位のバッテリー使用時間を示したものです。
パソコンを「バッテリーで使った時間」と「コンセントに繋いで使った時間」の週ごとの合計が表示されます。

Battery capacity history(バッテリー容量の履歴)
バッテリー劣化の進み具合を示したものであり、「フル充電できる容量」が時間の経過とともにどう変化したかを表しています。

FULL CHARGE CAPACITY(実質)とDESIGN CAPACITY(設計上)が並んで表示されます。
PCを使い続けるうちに、左側の「FULL CHARGE CAPACITY」の数値が少しずつ減っていくのが一般的です。
Battery life estimates(バッテリー駆動時間の推定)
実際の使用データをもとに算出したバッテリー駆動時間の見積もりです。(フル充電で何時間持つかの予測値)

AT FULL CHARGE
今のバッテリーが100%の状態から0%になるまで何時間持つかの推定値です。AT DESIGN CAPACITY
もしバッテリーが新品(設計上の容量)だったら何時間持っていたかの推定値です。
ここまでバッテリーレポートについて説明しましたが、手っ取り早くバッテリーの健康診断をしたいなら、まずは 「Installed batteries」 の Full Charge Capacity を見てください。
設計時より大幅に減っていなければ、まだ現役でバリバリ働いてくれるのではないでしょうか。
以上で「Windows 11の操作:Battery reportでノートPCのバッテリー劣化診断を行う方法」に関する解説を終わります。
電源オプションについては、以下の関連記事も合わせてご覧ください。
ノートPCによる一連の作業が終わった後、カバーを閉じる人やすぐに電源を切る人など、パソコンに対する所作は十人十色です。ノートPCのカバー(蓋)を閉じると、初期設定ではスリープになり、カバーを開けばスリープから復帰します。これらの動作はPC[…]
Windows 11と10で電源ボタンを押したときの電源メニューは、「サインアウト」「スリープ」「シャットダウン」「再起動」の4種類が標準設定となっています。「休止状態」は、デフォルトで表示されていないため選択することはできません。 […]











